Powering modern IT with a smarter observability platform
Since its inception, the Site24x7 platform has been the central pillar of monitoring. In 2025, it evolved beyond monitoring to become a comprehensive decision-making layer for modern IT operations. With a strong focus on usability, intelligence, governance, and scalability, this year’s enhancements were designed to help teams see clearly, act decisively, and plan confidently for the future.
Gather AI-powered insights across your platform with Zia
Zia, Site24x7’s AI assistant, transforms how teams access data and make decisions. Using simple natural language prompts, users can gain insights from Zia across:
- Alarms: Identify high-priority alerts, group recurring issues, and pinpoint root causes—enabling faster resolution and reduced downtime.
- Reports: Generate structured, executive-ready reports such as CIO summaries, consolidating SLA data and performance metrics.
- Outages: Find systems with the highest downtime, detect patterns, and highlight impacted groups.
- Monitor and Monitor Group reports: Analyze performance metrics across multiple components and locations, spotting trends and anomalies without manual filtering.
- Log reports and AppLogs : Automatically generate parsing patterns for log data and streamline log analysis, reducing manual effort and improving accuracy.
- IT Automation templates: Offload script and command generation to Zia, automating repetitive tasks, and accelerating operational workflows.
Accessibility is a foundation, not a feature
Accessibility took center stage this year as we introduced platform-wide features aligned with WCAG standards. Personalize your experience with high-contrast mode, larger text, reduced animations, and language preferences. Accessibility is embedded into the platform to ensure clarity and navigation for all users.
Turning data into decisions with smarter dashboards
In 2025, dashboards became more than visual displays—they became operational control centers. Enhancements focused on surfacing meaningful insights, improving readability, and accelerating troubleshooting across applications and infrastructure. The enhancements to Custom Dashboards are:
- Dial widget represents availability over a defined period using color-coded segments (green, orange, and red), making deviations easy to spot at a glance.
- Transactions widget provides a real-time tabular view of transaction performance, helping teams analyze reliability, user experience, and bottlenecks across critical workflows.
- Heat Map widget highlights the top, bottom, and recent 50 monitors in a color-coded grid, enabling quick identification of high- and low-performing resources.
- Numerical widget presents key metrics in a clean numeric format, enhanced with conditional formatting and a chart overlay to combine simplicity with trend awareness.
- Errors widget offers a consolidated view of clear and critical events across multiple application components.
- Events widget extends this visibility to infrastructure events, allowing teams group and filter events by monitor groups, apply conditional formatting, and use navigation links to AppLogs. Dashboards now act as a launch point for faster root cause analysis.
- To support reliability-driven monitoring, the platform strengthened its focus on Golden Signals—latency, traffic, errors, and saturation. Through APM Insights, teams can track response times, throughput, error rates, and resource utilization to detect anomalies early and take proactive action before users are impacted.
- The NOC View, enhanced with a Honeycomb layout, provides centralized visibility into multiple monitors.
- Dashboards have evolved to be fully scalable, automatically adapting across devices with flexible layouts and bulk widget management.
Enable RBAC with Custom Roles
As teams and responsibilities expand, access control becomes critical. Custom roles ensure the right users have the right level of access—no more, no less.
Administrators can now define granular View, Write, and Delete permissions across monitors, dashboards, tags, and configuration profiles. Roles can be cloned and adapted easily, ensuring access evolves alongside organizational needs.
For MSPs, roles can be applied at both the portal and customer levels, enabling secure, scalable management across multiple environments.
Smarter alerting with Advanced Thresholds
Alerting became more intelligent with the introduction of Advanced threshold configurations. Teams can now combine multiple conditions across different attributes using logical operators such as AND (&&) and OR (||), ensuring alerts trigger only when meaningful patterns occur.
End-to-End alert visibility with Alert Logs
Alert Logs provide a comprehensive view of all alerts along with monitored resources, trigger times, root causes, and notification delivery status from a single view.
Enhanced filtering helps users quickly identify misconfigurations, verify alert delivery, support auditing through exported logs, and optimize outage debugging with historical context.
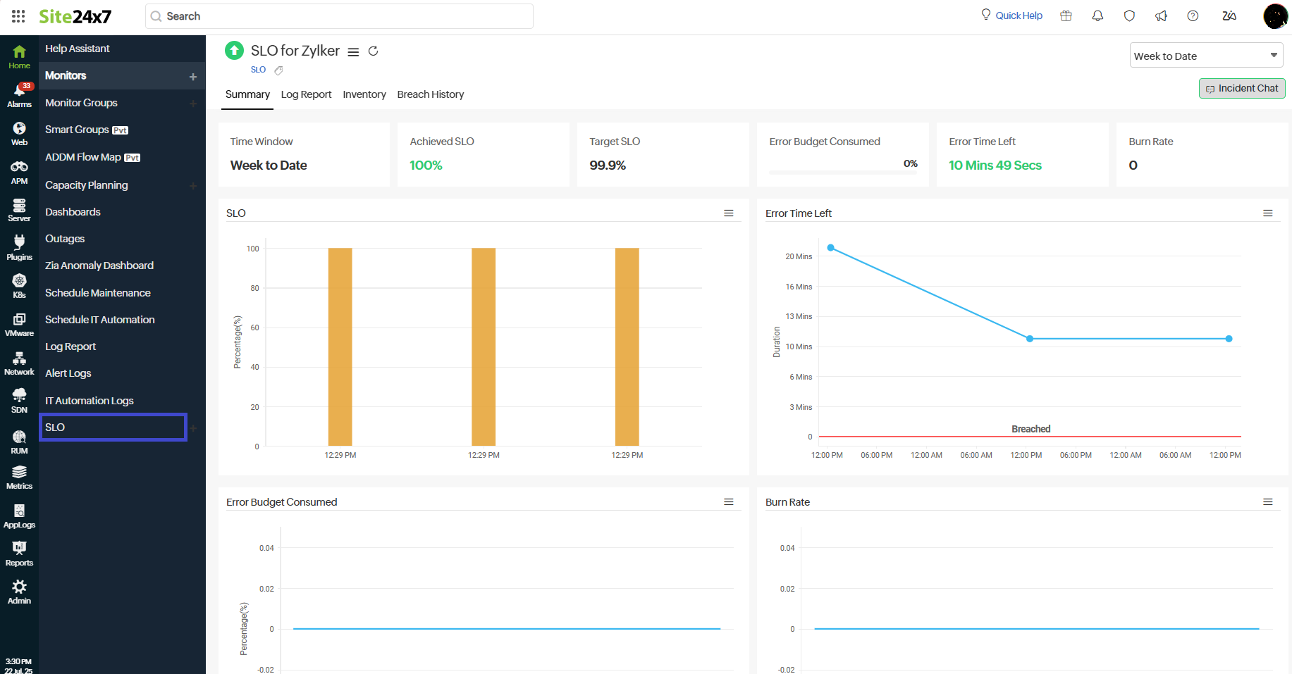
Reliability as a measurable outcome with SLOs
Service Level Objectives (SLOs) help teams define clear reliability targets and track how consistently their services meet user expectations.
Real-time visibility into error budgets and burn rates enables proactive decision-making—helping teams prioritize the right issues, reduce reactive firefighting, and take action before reliability commitments are breached. This approach ensures consistent user experiences while keeping engineering efforts focused on what matters most to the business.
For example, an e-commerce platform can define SLOs using APM and network metrics to track checkout performance and network latency. By monitoring burn rates and remaining error budgets in real time, teams can quickly identify bottlenecks and take corrective action—ensuring reliable customer experiences even during peak traffic periods.
Strengthening incident response with Third-Party Integrations
Third-Party Integrations to help teams respond faster, automate workflows, and keep incident data in sync across their IT ecosystem. The key integrations enabled in 2025 are:
- ilert: Centralize alerts, automate ticket creation, and manage on-call schedules to accelerate incident resolution.
- Google Cloud Pub/Sub: Stream monitor alerts to Pub/Sub topics for real-time event processing and automated remediation workflows.
- ServiceNow CMDB: Keep your CMDB continuously synchronized with real-time infrastructure data using flexible JSON-based mappings.
- Jira Service Management: Accelerate incident resolution by automating ticket creation and real-time alert tracking, enabling seamless collaboration between IT and operations teams.
- Zia: Enhance incident insights with LLM-powered intelligence using BYOK (Bring Your Own Key) or Azure OpenAI, delivering contextual responses directly within Site24x7.
Structured visibility with Monitor Groups
Monitor Groups provide a centralized way to organize and manage monitoring resources, giving teams clear visibility into complex environments. The new Monitor Groups Resources Report provides an overview of all monitors within a group, including subgroups.
Monitor selection has been improved, letting users choose monitors by type before selecting specific resources, which simplifies setup and increases accuracy. For larger environments, teams can now bulk import multiple Monitor Groups at once via CSV, helping structure monitors by environment, location, or business unit efficiently. Additionally, Monitor Groups now support both Card and List views, enabling quick visual summaries or compact tabular layouts while maintaining consistent navigation across all groups and subgroups.
Resource optimization with Capacity Planning
Capacity Planning expanded to support AWS, Azure, GCP, Kubernetes, servers, and plugin-based integrations. Teams can now track resource utilization trends and forecast capacity needs across their entire environment.
Capacity Planning monitors can now be added directly from the Home page, Add Monitor page, or Monitor Groups tab, with all insights centralized in a dedicated Capacity Planning dashboard.
Empowering IT for tomorrow
With each innovation, Site24x7 reinforces its commitment to delivering actionable insights, streamlined operations, and reliable infrastructure management—ensuring organizations are equipped to tackle the challenges of tomorrow.




