Hi Marek,
As of now, we don't provide an exclusive report for Bandwidth usage. However, we recommend you to use Interface Report from which you can obtain Bandwidth usage report.
You can view Interface Report from Reports > Network Device > Interface Report.


Second level reporting is in our road-map, and we will update you once it is live.
Regards,
Santhi.
Hi Marek,
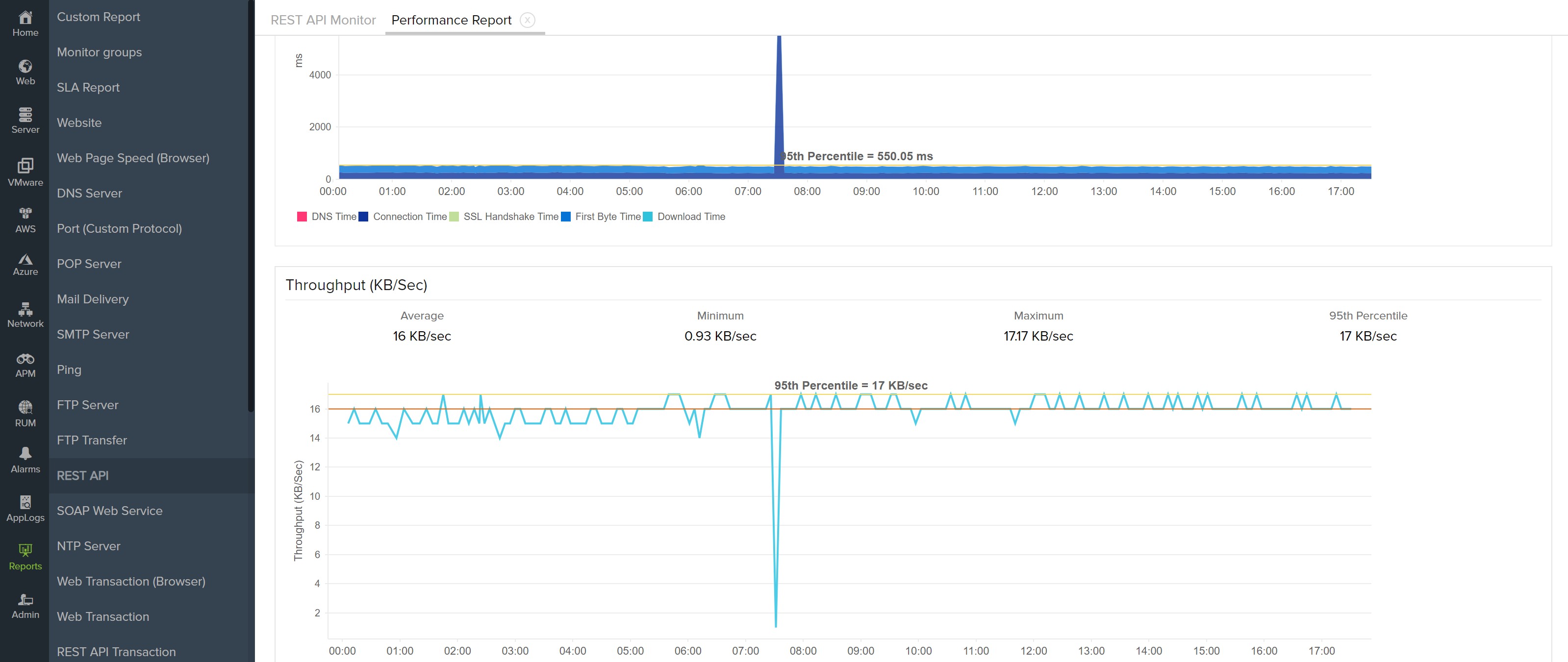
REST API has throughput which is essentially the Network Bandwidth that was consumed for that request. Here the Throughput is the average network bandwidth consumed from the first byte received from the server, till the content is fully downloaded. You can see it in the Performance report of your REST API monitor.

Hope this answers your question. If you expecting anything else let us know.
What Shanthi mentioned was from a Network Monitoring perspective which we monitor from inside your network where we get the In/Out Traffic for a Network Interface in a device.
-Jasper
Product Manager, Site24x7
Hi Jasper,
it looks I am not clear in this issue.
What I want is ability to review Bandwidth throughput in the specific period of time. Banwidt thoughput for the server monitor specifically for the network interfaces explored by the system. I am not looking for the website monitoring or somtehing similar I wan to monitor raw throughput received or transmit by the server.
Let's say I want review overall network utilization per the interface on the server for the period of the time.
Something similar to iptraf-ng, bwm-ng, iftop etc.
Thanks in advance.
Marek
Dear Marek,
We already support Network Interface metrics for Servers.
Under reports tab -> Click on Server Monitor -> Server Network Adaptor Report

You can also view the network interfaces for your server in the Network Tab of your server and configure thresholds and IT Automation.

Hope this clears the air on what you asked. Anyway if you want it from a network perspective that also available as Santhi had responded earlier.
-Jasper
Product Manager, Site24x7
