Help Docs

Monitor Azure Public IP Addresses

Azure public IP addresses are susceptible to DDoS attacks, which can cripple the applications behind them. With Site24x7 monitoring, you can keep a vigilant eye on the availability of your public IP addresses and the status of any DDoS attacks.

This proactive monitoring ensures you receive immediate notifications about DDoS threats and IP address availability, enabling swift action to maintain the uptime and performance of your applications.

Setup and configuration

Adding an Azure public IP address while configuring a new Azure monitor

If you haven't configured an Azure monitor yet, or if you're setting one up for the first time, follow the steps below to add an Azure monitor along with an Azure public IP address:

  1. Log in to your Site24x7 account.
  2. Choose Cloud from the left navigation pane, and select Azure > Add Azure Monitor. You can also follow these steps to add an Azure monitor.
  3. During Azure monitor configuration, on the Add Azure Monitor page, select Azure Public IP Address along with other required resource types from the Service/Resource Types drop-down. Check if you have configured the corresponding resource groups and tag filters in the Edit page.

Adding an Azure public IP address to an existing Azure monitor

If you already have an Azure monitor configured for the tenant, you can add an Azure public IP address using the following steps:

  1. Log in to your Site24x7 account.
  2. Navigate to Cloud > Azure and select the Azure monitor from the left pane for which you wish to add an Azure public IP address.
  3. On the Service View page, click the Enable Monitoring button for the Azure Public IP Address service type. Check if you have configured the corresponding resource groups and tag filters in the Edit page.  
Note

It will take 15-30 minutes to discover new Azure resources. To immediately discover the selected configuration, click Discover Now in the top-right corner, and all the resources that match the filters configured on the Azure Edit page will be discovered even if the Auto-Discover New Resources option is disabled.

Now you can view the discovered resources from the Service View dashboard itself.

Polling frequency

Site24x7's Azure Public IP Address monitor collects metric data every minute and the statuses from your applications every five minutes.

Supported metrics

Metric Description Statistic Unit
Packet Count The total number of packets transmitted within the time period Total Count
SYN Count The total number of SYN packets transmitted within the time period Total Count
Data Path Availability The average IP address availability per time duration Average Count
Byte Count The total number of bytes transmitted within the time period Total Bytes
Inbound packets DDoS The total number of packets that came into the DDoS scraping system Maximum Count per Second
Inbound packets dropped DDoS The total packets being dropped because of a DDoS attack Maximum Count per Second
Inbound packets forwarded DDoS The number of packets forwarded by the DDoS scraping system Maximum Count per Second
Inbound TCP packets DDoS The total number of TCP packets that came into the DDoS scraping system Maximum Count per Second
Inbound TCP packets dropped DDoS The total TCP packets being dropped because of a DDoS attack Maximum Count per Second
Inbound TCP packets forwarded DDoS The number of TCP packets forwarded by the DDoS scraping system Maximum Count per Second
Inbound UDP packets DDoS The total number of UDP packets that came into the DDOS scraping system Maximum Count per Second
Inbound UDP packets dropped DDoS The total UDP packets being dropped because of a DDoS attack Maximum Count per Second
Inbound UDP packets forwarded DDoS The number of TCP packets forwarded by the DDoS scraping system Maximum Count per Second
Inbound bytes DDoS The total amount of data that came into the DDoS scraping system Maximum Bytes per Second
Inbound bytes dropped DDoS The total amount of data dropped because of a DDoS attack Maximum Bytes per Second
Inbound bytes forwarded DDoS The total amount of data forwarded by the DDoS scraping system Maximum Bytes per Second
Inbound TCP bytes DDoS The total amount of TCP data that came into the DDoS scraping system Maximum Bytes per Second
Inbound TCP bytes dropped DDoS The total amount of TCP data dropped because of a DDoS attack Maximum Bytes per Second
Inbound TCP bytes forwarded DDoS The total amount of TCP data forwarded by the DDoS system Maximum Bytes per Second
Inbound UDP bytes DDoS The total amount of UDP data that came into the DDoS scraping system Maximum Bytes per Second
Inbound UDP bytes dropped DDoS The total amount of UDP data dropped because of a DDoS attack Maximum Bytes per Second
Inbound UDP bytes forwarded DDoS The total amount of UDP data forwarded by the DDoS scraping system Maximum Bytes per Second
Under DDoS attack or not Indicates whether the public IP address is under a DDoS attack or not Maximum Count
Inbound TCP packets to trigger DDoS mitigation The total number of TCP packets that trigger the DDoS mitigation system Maximum   Count per Second
Inbound UDP packets to trigger DDoS mitigation The total number of UDP packets that trigger the DDoS mitigation system Maximum Count per Second
Inbound SYN packets to trigger DDoS mitigation The total number of TCP SYN packets that trigger the DDoS mitigation system Maximum Count per Second

Threshold configuration

Associating a threshold profile can be done from the monitor's Edit page: 

Note

The changes made to this threshold profile will be applied to all the associated monitors. You can either add or edit a threshold profile by clicking the + or pencil icon, respectively. 

Bulk Action

Bulk association of threshold profiles can be done from the Admin page (Admin >  Inventory > Bulk Action > under Monitor Configuration, go to Modify Threshold Profile). 

You can set threshold values for the metrics by selecting the Threshold and Availability option. You can also configure IT automation at the attribute level.

Default thresholds

Site24x7 alerts you based on a set of default thresholds. These default thresholds ensure that your service capacity is not overutilized, thus maintaining optimal storage and performance and reducing costs. 

These are the default threshold categories:

  • On Change Configuration
  • Metrics threshold

On Change Configuration:

  • Alert if Public IP Allocation Method is Changed
  • Alert if Idle Timeout in Minutes is Changed

Metrics threshold:

  • Under DDoS attack or not

IT automation

Site24x7 offers a set of exclusive IT automation tools to auto-resolve performance degradation issues. These tools react to events proactively rather than waiting for manual intervention.

How to configure IT automation for a monitor

Configuration Rules

With Site24x7's Configuration Rules, you can set parameters like Threshold Profile, Notification Profile, Tags, and Monitor Group for multiple monitors. These rules can be configured and run for the existing or new monitors (during addition) matching the given criteria.

How to add a configuration rule

Reports

Gain in-depth data about the various parameters of your monitored resources and accentuate your service performance using our insightful reports.

To view reports for a public IP address:

  1. Navigate to the Reports section in the left navigation pane.
  2. Select Azure Public IP Address from the menu on the left.

Public IP Reports

You can find the Availability Summary Report and Performance Report for one selected monitor, or you can get the Inventory Report, Summary Report, Availability Summary Report, Health Trend Report, Public IP by Compute Size Report, Public IP Address by Allocation Method, and Performance Report for all the monitors. Apart from this, you can view the Top N and Bottom N Reports.

Public IP by Compute Size report:

Site24x7's Azure public IP address monitoring also provides a Public IP by Compute Size report that will enable you to gain deep insights into your resources. 

Public IP by Allocation Method:

Site24x7 Azure public IP address monitoring also provides a Public IP by Allocation Method report that helps you learn the details about the allocation methods of your public IP resources. 

Top N and Bottom N reports

  • Azure Public IP Addresses by Byte Count
  • Azure Public IP Addresses by Packet Count
  • Azure Public IP Addresses by SYN Count

Public IP Top N Report

To schedule a report:

You can schedule the Inventory Report by navigating to Reports > Azure Public IP Address > Inventory Report and clicking the Share This button at the top-right corner.

In the Schedule Report pop-up, choose the monitor, assign the desired frequency—daily, weekly, monthly, or quarterly—and send regular reports on your inventory details to the groups that you desire.

Public IP Schedule Report

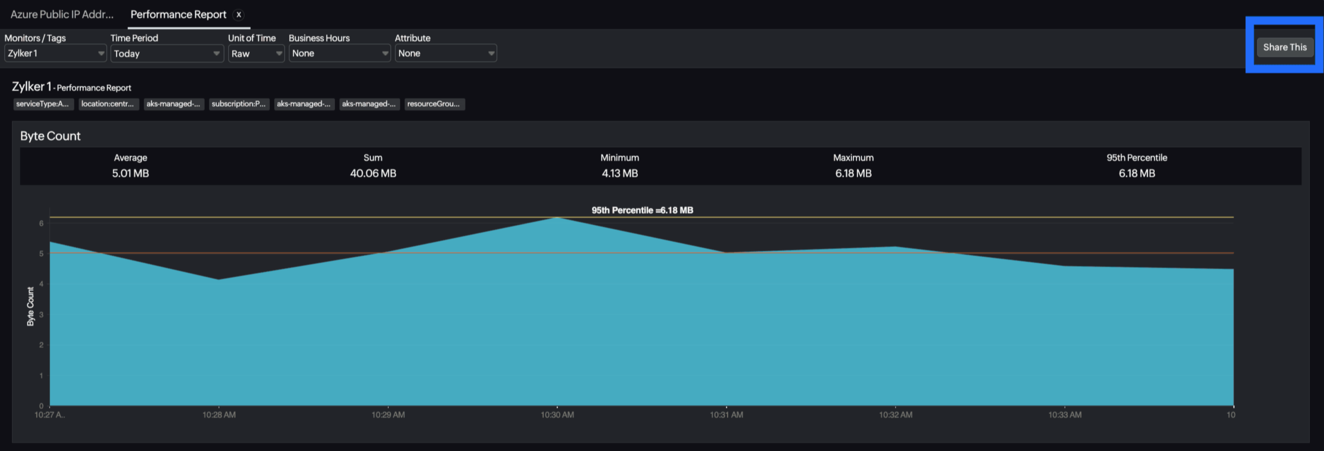
You can also view the reports from the Performance tab of the Azure Public IP Address monitor.

  • Go to the Performance tab of the Azure Public IP Address monitor, and get the Availability Summary Report of the monitor by clicking Availability.
  • You can also find the Performance Report of the monitor by clicking any chart title.

Site24x7's public IP address monitoring interface

Get an overview of the availability and usage status of your public IP address.

Performance

The Performance tab will help you view the network and data usage of your resource as well as the availability status of your public IP address resource. 

Configuration Details

The Configuration Details tab provides the configuration details of your public IP addresses. Details on the IP addresses, their configurations, tags, idle timeouts, and more are included in this section.

Zia Forecast

By leveraging the AI-driven Zia framework, you can examine resource consumption measurements through the forecast chart located in the Zia Forecast tab. This chart predicts upcoming performance metrics based on a seven-day historical data analysis, providing insights into the expected metric usage for the next seven days.

Outages

The Outages tab provides the history of the public IP address statuses, including Down, Trouble, and Critical.

Inventory

The Inventory tab provides details on licensing, threshold and availability profiles, the set notification profiles, the set user alert group, and the monitor's created time and modified time.

Log Report

The Log Report tab lists all the logs collected during every data collection along with their statuses.

Related links

Was this document helpful?

Would you like to help us improve our documents? Tell us what you think we could do better.


We're sorry to hear that you're not satisfied with the document. We'd love to learn what we could do to improve the experience.


Thanks for taking the time to share your feedback. We'll use your feedback to improve our online help resources.

Shortlink has been copied!