Help Docs

Azure Virtual Desktop Host Pool Monitoring Integration

Azure Virtual Desktop enables you to access your virtualized desktops and apps securely. Within the Virtual Desktop environments, host pools are a group of one or more virtual machines.

With Site24x7's integration, you can now monitor your Azure Virtual Desktop host pool, configure thresholds, and receive alerts about critical issues.

Setup and configuration

You can add an Azure Virtual Desktop host pool while adding a new monitor or you can add it to an existing Azure monitor. Follow these steps to add the service.

Supported metrics

Metric name Description Statistic Unit
Session Hosts The total number of session hosts Total Count
Sessions Allowed The maximum number of sessions allowed Total Count
Active Sessions The total number of active sessions Total Count
Active Hosts The total number of active session hosts Total Count
Active Hosts Percent The percentage of total available hosts Total Percent
Inactive Hosts Count The total number of inactive hosts Total Count
Inactive Hosts Percent The percentage of total unavailable hosts Total Percent
Active Sessions Usage The percentage of total active sessions Total Percent

Threshold configuration

Global configuration

  1. In the Site24x7 web client, go to the Admin section on the left navigation pane.
  2. Select Configuration Profiles from the left pane and select the Threshold and Availability (+) tab from the drop-down menu.
  3. Click Add Threshold Profile in the top-right corner.
  4. For Monitor Type, select Azure Virtual Desktop Host Pool.

You can now set the threshold values for all the metrics listed above.

Monitor-level configuration

  1. In the Site24x7 web client, go to Cloud > Azure and select Azure Virtual Desktop Host Pool from the drop-down menu.
  2. Choose a resource you would like to set a threshold for, then click the hamburger icon .
  3. Select Edit, which directs you to the Edit Azure Virtual Desktop Host Pool Monitor page.
  4. You can set the threshold values for the metrics by selecting Threshold and Availability.

You can also configure IT Automation at the attribute level.

IT Automation

Site24x7 offers a set of exclusive IT Automation tools that automatically resolve performance degradation issues. These tools react to events proactively rather than waiting for manual intervention.

How to configure IT Automation for a monitor

Configuration Rules

With Site24x7's Configuration Rules, you can set parameters like Threshold Profile, Notification Profile, Tags, and Monitor Group for multiple monitors.

How to add a Configuration Rule

Reports

Gain in-depth data about the various parameters of your monitored resources and accentuate your service performance using our insightful reports. 

To view reports for an Azure Virtual Desktop Host Pool:

  1. Navigate to the Reports section on the left navigation pane.
  2. Select Azure Virtual Desktop Host Pool from the menu on the left.

You can find the Availability Summary Report, Inventory Report, and Performance Report for one selected monitor, or you can get the Summary Report, Availability Summary Report, Health Trend Report, and Performance Report for all the Virtual Desktop Host Pool monitors.

Schedule reports

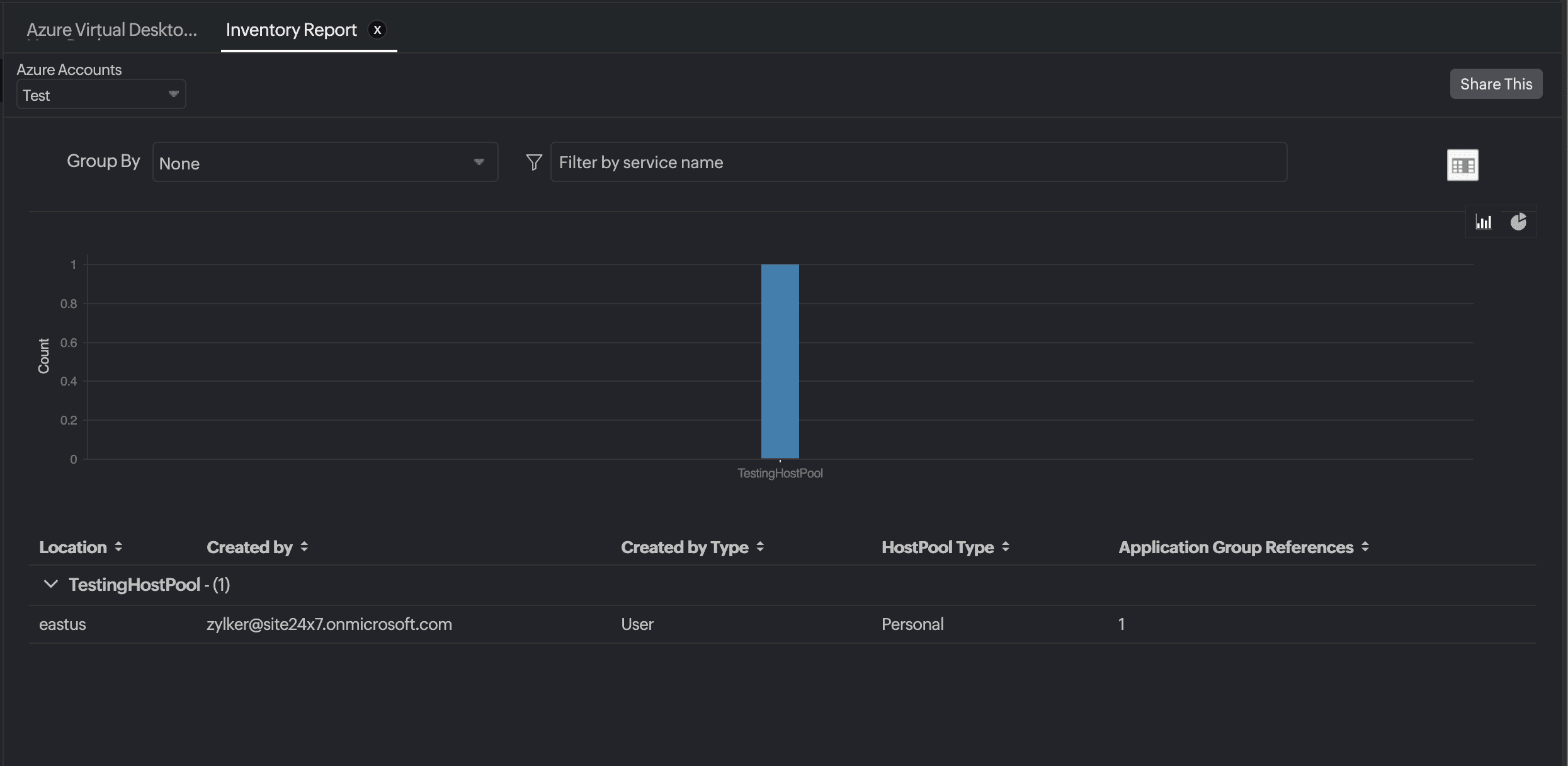
You can also schedule the Inventory Report by navigating to Reports > Azure Virtual Desktop Host Pool > Inventory Report and clicking the Share This button at the top-right corner. In the Schedule Report pop-up, choose the monitor, assign the desired frequency—daily, weekly, monthly, or quarterly—and receive the regular reports of your inventory details to the groups that you desire.

Host Pool Inventory Report

Site24x7 Azure Virtual Desktop Host Pool monitoring also provides an exclusive set of reports that will enable you to gain deeper insight into your resources.

These reports include:

  • Azure Virtual Desktop Host Pool Consolidated User Sessions Report
  • Azure Virtual Desktop Host Pool User Sessions Report
    User Sessions Report

You can also view the reports from the Performance tab of the Azure Virtual Desktop Host Pool Monitor.

Go to the Performance tab of the Azure Virtual Desktop Host Pool Monitor, and get the Availability Summary Report of the monitor by clicking on Availability.

You can also find the Performance Report of the monitor by clicking on any chart title.

Related links:

Was this document helpful?

Would you like to help us improve our documents? Tell us what you think we could do better.


We're sorry to hear that you're not satisfied with the document. We'd love to learn what we could do to improve the experience.


Thanks for taking the time to share your feedback. We'll use your feedback to improve our online help resources.

Shortlink has been copied!